Messages & Jobs
Two patterns in one library. Pub/sub messages with multiple handlers, and orchestrated jobs with scheduling, retries, continuations, and batches.
Built on EF Core
Uses your existing DbContext. Jobs are created in the same transaction as your business data (outbox pattern). Supports PostgreSQL and SQL Server.
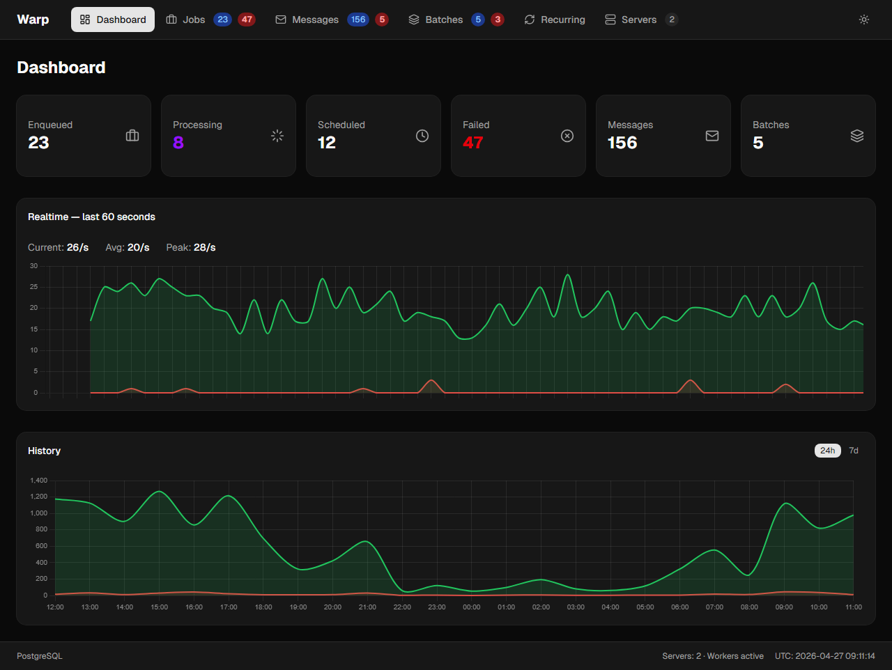
Real-time Dashboard
Built-in dashboard with live graphs, job detail with full exception traces, pipeline logging, and job tracing across handlers.
Crash Recovery
Per-job keep-alive heartbeat with automatic requeue on crash. No lost jobs, no wasted retries. Sliding invisibility timeout with configurable thresholds.
Pipeline Behaviors
Middleware chain wrapping all handler invocations. Add logging, metrics, validation, or authorization across all jobs and messages.
Job Tracing
Automatic trace propagation. When a handler spawns new jobs, they share a TraceId. See the full execution flow in the dashboard.
Dashboard

